sharemundo – Gestion de projet, gestion entreprise, conseil en ingénierie, talents et solutions sharemundo – Gestion de projet, gestion entreprise, conseil en ingénierie, talents et solutions
Linkedin Twitter Youtube Envelope
CONNEXION
S'INSCRIRE
Main Menu
  • SOLUTIONS
    • PRESENTATION
    • PAR SECTEURS
      • Solution – Secteurs – Industrie
    • PAR ACTIVITE
      • Solutions – Freelancers
      • Solutions – TPE
      • Solutions – PME/ETI
      • Solutions – Entreprise
    • TARIFS
  • SERVICES
    • CONSULTING
    • DIGITALISATION
    • TALENTS
  • RESSOURCES
    • BLOG
    • CAS D’USAGE
    • ROADMAP
    • F.A.Q
    • FEEDBACK
  • A PROPOS
    • LE GROUPE
    • LA TEAM
    • CLIENTS
    • PARTENARIATS
    • R.D.V
  • CARRIERES
    • NOS OFFRES
    • POSTULER
    • PHILOSOPHIE
  • Informations – Témoignages

Centre d'aide

SOLUTIONS by sharemundo

betterdocs-category-icon

Démarrage

4
  • Premiers pas
  • Demander une démonstration
  • Demander un accès gratuit
  • Acheter l’une de nos solutions
betterdocs-category-icon

Inscription

5
  • Créer son compte
  • Configurer son compte
  • Bénéficier d’un accès gratuit
  • Utiliser un code promotionnel
  • Je ne peux pas utiliser mon application d’authentification
betterdocs-category-icon

Serveur d'administration

34
  • Tableau de bord du serveur d’administration
  • Connexions – Introduction
  • Avoir un aperçu des connexions établies par mon entreprise
  • Me connecter à une autre entreprise
  • Me connecter à des utilisateurs d’autres entreprises
  • Approuver ou rejeter des invitations de connexion
  • Me déconnecter d’une entreprise ou d’un utilisateur
  • Avoir des détails sur les entreprises et les utilisateurs auxquels je suis connecté
  • Gestion des utilisateurs – Introduction
  • Créer un nouvel utilisateur
  • Différences entre les différents profils
  • Modifier le type de profil attribué à un utilisateur
  • Supprimer un utilisateur de mon entreprise
  • Restaurer un utilisateur supprimé
  • Attribuer des licences aux utilisateurs (section ‘Utilisateurs’)
  • Révoquer des licences aux utilisateurs (section ‘Utilisateurs’)
  • Solutions et Licences – Introduction
  • Avoir un aperçu des licences achetées par mon entreprise
  • Avoir un aperçu des solutions achetées par mon entreprise
  • Acheter des licences supplémentaires
  • Attribuer des licences aux utilisateurs (section ‘Licences’)
  • Révoquer des licences aux utilisateurs (section ‘Licences’)
  • Facturation – Introduction
  • Consulter l’historique de facturation de mon entreprise
  • Gérer mon abonnement
  • Arrêter le renouvellement automatique de mon abonnement 
  • Mettre à jour mes méthodes de paiement 
  • Configurations globales – Introduction
  • Modifier mes configurations globales
  • Paramètres – Introduction
  • Rendre le profil de mon entreprise visible
  • Consulter ou modifier le profil de mon entreprise
  • Consulter ou modifier mon profil utilisateur (Administrateur de l’entreprise)
  • Rendre mon profil utilisateur visible (Administrateur de l’entreprise)
betterdocs-category-icon

Processus communs à tous les types de solutions sharemundo links

107
  • Module “Gestion d’entreprise” – Introduction
  • Tableau de bord de l’entreprise – Introduction
  • Tableau de bord de l’entreprise – sharemundo links® “Core”
  • Tableau de bord de l’entreprise – sharemundo links® “Entreprise”
  • Comment naviguer dans ma solution sharemundo links® ?
  • Mettre à jour le profil de mon entreprise
  • Mettre à jour mon profil utilisateur
  • Rendre mon profil utilisateur visible
  • Réorganiser les widgets sur le tableau de bord
  • Ajouter des widgets au tableau de bord
  • Supprimer des widgets du tableau de bord
  • Activer le mode ‘Mes tâches’
  • Désactiver le mode ‘Mes tâches’
  • Actions de l’entreprise – Introduction
  • Actions de l’entreprise – Vue ‘Liste’
  • Actions de l’entreprise – Vue ‘Tableau’
  • Actions de l’entreprise – Vue ‘Calendrier’
  • Créer une nouvelle action d’entreprise
  • Voir les détails d’une action
  • Modifier une action (personne assignée)
  • Modifier une action (personne ayant assigné l’action)
  • Créer une sous-tâche pour une action
  • Voir les détails des sous-tâches
  • Modifier une sous-tâche
  • Dupliquer une action
  • Supprimer une action
  • Chat d’entreprise – Introduction
  • Participer à une discussion avec l’ensemble de mes collaborateurs
  • Avoir une conversation privée avec un collègue
  • Gestion des documents d’entreprise – Introduction
  • Documents – Vue ‘Dossiers’
  • Documents – Vue ‘Liste’
  • Avoir un aperçu des documents de mon entreprise
  • Créer un nouveau dossier
  • Créer un sous-dossier
  • Renommer un dossier existant
  • Supprimer un dossier
  • Téléverser un document dans sharemundo links®
  • Visualiser un document
  • Editer les métadonnées d’un document
  • Télécharger un document
  • Envoyer un document
  • Supprimer un document
  • Lier des documents – Introduction
  • Lier des documents – documents déjà chargés dans sharemundo links®
  • Lier des documents – téléversement de documents
  • Enlever des documents liés
  • Enregistrement du temps – Introduction
  • Avoir un aperçu des relevés d’heures de mes collaborateurs
  • Avoir un aperçu de mes relevés d’heures
  • Saisir mes heures (entreprise)
  • Saisir mes heures (projet)
  • Modifier un relevé d’heures
  • Supprimer un relevé d’heures
  • Approuver ou rejeter un relevé d’heures
  • Exporter des relevés d’heures ou des notes de frais
  • Enregistrement des dépenses – Introduction
  • Avoir un aperçu des notes de frais de mes collaborateurs
  • Avoir un aperçu de mes notes de frais
  • Enregistrer une note de frais (entreprise)
  • Enregistrer une note de frais (projet)
  • Modifier une note de frais
  • Supprimer une note de frais
  • Approuver ou rejeter une note de frais
  • Facturation – Introduction
  • Avoir un aperçu des factures de mon entreprise
  • Créer une nouvelle facture (entreprise)
  • Créer une nouvelle facture (projet)
  • Editer une facture
  • Editer le statut d’une facture
  • Télécharger une facture
  • Envoyer une facture
  • Supprimer une facture
  • Ressources – Introduction
  • Avoir un aperçu des absences de mes collaborateurs
  • Avoir un aperçu de mes demandes d’absence
  • Faire une demande d’absence
  • Annuler une demande d’absence
  • Avoir un aperçu des demandes d’absence en attente d’approbation
  • Approuver ou rejeter une demande d’absence
  • Entrer une nouvelle observation sur un de mes collaborateurs
  • Avoir un aperçu de l’utilisation de mes ressources
  • Editer les données RH de mes collaborateurs
  • Gestion des contacts – Introduction
  • Créer une nouvelle entreprise dans mes contacts
  • Créer un nouvel utilisateur dans mes contacts
  • Ajouter un utilisateur à mes contacts
  • Ajouter une entreprise à mes contacts
  • Envoyer une demande de connexion sharemundo links®
  • Supprimer un utilisateur (ou une entreprise) des mes contacts
  • Restaurer un contact (ou une entreprise) supprimé
  • Opportunités et Offres – Introduction
  • Avoir un aperçu des opportunités et des offres de mon entreprise
  • Enregistrer une nouvelle opportunité
  • Convertir une opportunité en offre
  • Editer une opportunité ou une offre
  • Clôturer une opportunité ou une offre
  • Supprimer une opportunité ou une offre
  • Calendrier d’entreprise – Introduction
  • Ajouter un nouvel événement à mon calendrier d’entreprise
  • Voir les détails d’un événement de calendrier
  • Modifier un événement de calendrier
  • Supprimer un événement de calendrier
  • Synchroniser mon calendrier Outlook avec le calendrier de mon entreprise
  • Configurations (Entreprise) – Introduction
  • Modifier les configurations de mon entreprise
  • Synchroniser les configurations avec les configurations globales
betterdocs-category-icon

Processus spécifiques aux solutions sharemundo links "Entreprise"

54
  • Module “Gestion de projets” – Introduction
  • Tableau de bord du projet – Introduction
  • Accéder et/ou naviguer entre projets
  • Créer un nouveau projet
  • Modifier un projet existant
  • Modifier le statut d’un projet
  • Ajouter des personnes à mon équipe de projet (connexion sharemundo links® existante)
  • Ajouter des personnes à mon équipe de projet (personnes “externes”)
  • Opportunités et Offres – Introduction
  • Convertir une offre en projet
  • Actions de projet – Introduction
  • Créer une nouvelle action de projet
  • Chat de projet – Introduction
  • Participer à une discussion avec l’ensemble de l’équipe de projet
  • Gestion des documents de projet – Introduction
  • Avoir un aperçu de mes documents de projet
  • Enregistrement du temps – Introduction
  • Saisir mes heures (projet)
  • Enregistrement des dépenses – Introduction
  • Enregistrer une note de frais (projet)
  • Facturation – Introduction
  • Créer une nouvelle facture (projet)
  • Evaluations d’éléments – Introduction
  • Ajouter une photo dans le module ‘Evaluation d’éléments’
  • Ajouter une note dans le module ‘Evaluation d’éléments’
  • Ajouter un croquis dans le module ‘Evaluation d’éléments’
  • Ajouter un enregistrement audio dans le module ‘Evaluation d’éléments’
  • Ajouter un document dans le module ‘Evaluation d’éléments’
  • Visualiser un élément / objet (Module ‘Evaluation d’éléments)
  • Modifier les propriétés d’un élément / objet (Module ‘Evaluation d’éléments)
  • Supprimer un élément / objet (Module ‘Evaluation d’éléments)
  • Gestion des phases de projet et des jâlons – Introduction
  • Avoir un aperçu des phases du projet et leur statut
  • Avoir un aperçu des jâlons du projet
  • Ajouter une phase de projet
  • Voir les détails d’une phase de projet
  • Modifier une phase de projet
  • Clôturer une phase de projet
  • Supprimer une phase de projet
  • Ajouter un jâlon de projet
  • Modifier un jâlon du projet
  • Clôturer un jâlon de projet
  • Supprimer un jâlon de projet
  • Dupliquer une phase de projet
  • Rapports de chantier – Introduction
  • Avoir un aperçu de tous les rapports de chantier (d’un projet donné)
  • Ajouter un rapport de chantier
  • Visualiser un rapport de chantier
  • Modifier un rapport de chantier
  • Supprimer un rapport de chantier
  • Envoyer un rapport de chantier
  • Imprimer un rapport de chantier
  • Configuration (Projet) – Introduction
  • Modifier les configurations d’un projet
betterdocs-category-icon

Processus spécifiques à sharemundo links "Energy Consultant Solution"

1
  • Financements – Introduction
  • Home
  • sharemundo links Help Center
  • Processus spécifiques aux solutions sharemundo links "Entreprise"
  • Tableau de bord du projet – Introduction

Temps de lecture: 1 min

Tableau de bord du projet – Introduction

Le tableau de bord du projet n’est disponible que si vous disposez d’une solution sharemundo links® de type ‘Entreprise’.

Chaque projet dispose de son propre tableau de bord.

Notes :

  • pour accéder au tableau de bord d’un projet spécifique, vous devez d’abord le sélectionner dans le menu déroulant à gauche de votre écran, puis cliquer sur ‘Tableau de bord du projet’.
  • Cliquez ici pour avoir plus de détails sur la navigation vers ou entre projets.

Le tableau de bord du projet vous fournit un aperçu de la situation actuelle de votre projet et vous donne des détails sur :

  • la performance de votre projet ;
  • les différentes phases du projet ;
  • les actions du projet et leur statut ;
  • les membres de votre équipe de projet ;
  • les documents récents du projet ;
  • les factures liées à vos projets.

Le tableau de bord est personnalisable ; vous pouvez :

  • activer / désactiver le mode ‘Mes tâches’ pour n’afficher que les éléments vous concernant directement,
  • ajouter ou supprimer des widgets,
  • réorganiser les widgets.

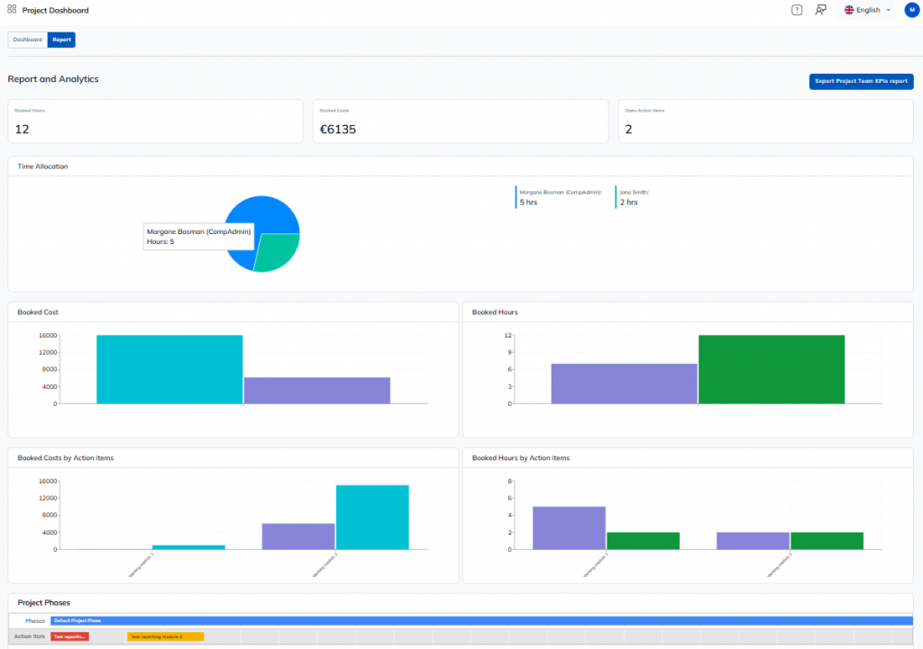
Comme pour le tableau de bord de l’entreprise, vous trouverez un onglet ‘Rapport’ sur le tableau de bord du projet.

L’onglet ‘Rapport’ vous donne accès à des indicateurs globaux sur votre projet, grâce à différents diagrammes.

CONSULTING, SOLUTIONS, TALENTS

sharemundo
  • Accueil
  • Le groupe
  • Clients
  • Cas d'usage
  • Actualités
SERVICES
  • Consulting
  • Solutions
  • Talents
Carrières
  • Espace Candidat
  • Offres
  • Recrutement
Contactez-nous
  • (+33) 06 63 33 94 48
  • contact@sharemundo.com
  • Prendre R.D.V
Afficher null sur SAP Business Network Discovery
  • SOLUTIONS
    • PRESENTATION
    • PAR SECTEURS
      • Solution – Secteurs – Industrie
    • PAR ACTIVITE
      • Solutions – Freelancers
      • Solutions – TPE
      • Solutions – PME/ETI
      • Solutions – Entreprise
    • TARIFS
  • SERVICES
    • CONSULTING
    • DIGITALISATION
    • TALENTS
  • RESSOURCES
    • BLOG
    • CAS D’USAGE
    • ROADMAP
    • F.A.Q
    • FEEDBACK
  • A PROPOS
    • LE GROUPE
    • LA TEAM
    • CLIENTS
    • PARTENARIATS
    • R.D.V
  • CARRIERES
    • NOS OFFRES
    • POSTULER
    • PHILOSOPHIE
  • Informations – Témoignages
  • SOLUTIONS
    • PRESENTATION
    • PAR SECTEURS
      • Solution – Secteurs – Industrie
    • PAR ACTIVITE
      • Solutions – Freelancers
      • Solutions – TPE
      • Solutions – PME/ETI
      • Solutions – Entreprise
    • TARIFS
  • SERVICES
    • CONSULTING
    • DIGITALISATION
    • TALENTS
  • RESSOURCES
    • BLOG
    • CAS D’USAGE
    • ROADMAP
    • F.A.Q
    • FEEDBACK
  • A PROPOS
    • LE GROUPE
    • LA TEAM
    • CLIENTS
    • PARTENARIATS
    • R.D.V
  • CARRIERES
    • NOS OFFRES
    • POSTULER
    • PHILOSOPHIE
  • Informations – Témoignages

Copyright Groupe sharemundo © 2024 - Tous droits réservés

Linkedin Twitter Youtube Envelope
2026 Droitthemes All rights reserved.